Stimuler l'IA de production à grande échelle
Nous sommes une entreprise AWS agréée partenaire
Trouvez-nous là où vous êtes déjà acheter un logiciel
Votre engagement auprès d'AWS fonctionne ici aussi
Spécialement conçu pour AWS. Pas seulement compatible avec celui-ci.
Ce qu'AWS et TrueFoundry peuvent débloquer ensemble
l'ensemble de votre organisation
- Un terminal compatible OpenAI pour tous Modèles Bedrock
- RBAC par équipe, budgets de jetons et journaux d'utilisation
- L'authentification par clé d'accès, rôle assumé et clé d'API est prise en charge
- Détection et rédaction des informations personnelles en ligne sur chaque demander
- Filtrage du contenu à l'aide de vos configurations de garde-corps existantes
- Modes de validation et de mutation : blocage ou modification anonymiser
outils internes, unifiés en un seul endroit
- Modèles auto-hébergés sur EKS aux côtés de Bedrock, un seul point de terminaison
- Serveurs MCP internes sur EKS, régis centralisé
- MCP publics accessibles via le même passerelle
Une passerelle pour tous les modèles et outils dont vos équipes ont besoin
.webp)
Que vos équipes utilisent des modèles Bedrock ou des modèles auto-hébergés s'exécutant sur votre propre cluster EKS, TrueFoundry connecte tout via une API unifiée. Il en va de même pour les outils : enregistrez vos serveurs MCP internes aux côtés de ceux accessibles au public et donnez à vos agents un accès régulé à tous ces serveurs depuis un seul endroit.
- Modèles BedrockClaude, Llama et tous les modèles mis à disposition par AWS.
- Modèles auto-hébergés sur EKSVos propres modèles, sur votre propre infrastructure
- Serveurs MCP auto-hébergés sur EKSVos outils internes, gérés de manière centralisée
- MCP publicsL'écosystème MCP élargi, via la même passerelle

Vos politiques, appliquées de manière cohérente au sein de chaque équipe et de chaque modèle
.webp)
La gouvernance ne devrait pas être quelque chose que l'on met de côté après coup. TrueFoundry vous permet d'appliquer des politiques de sécurité, des contrôles d'accès et des limites de coûts pour chaque demande de modèle, qu'elle provienne de Bedrock ou d'un modèle auto-hébergé sur EKS.
- Garde-corps AWS BedrockVos politiques de sécurité AWS existantes, appliquées au
passerelle - Garde-corps personnalisésÉlaborez et appliquez des politiques adaptées à votre organisation
- Garde-corps tiersFaites appel à des prestataires en qui vous avez déjà confiance
- RBACContrôlez quelles équipes et quels utilisateurs peuvent accéder à quels modèles

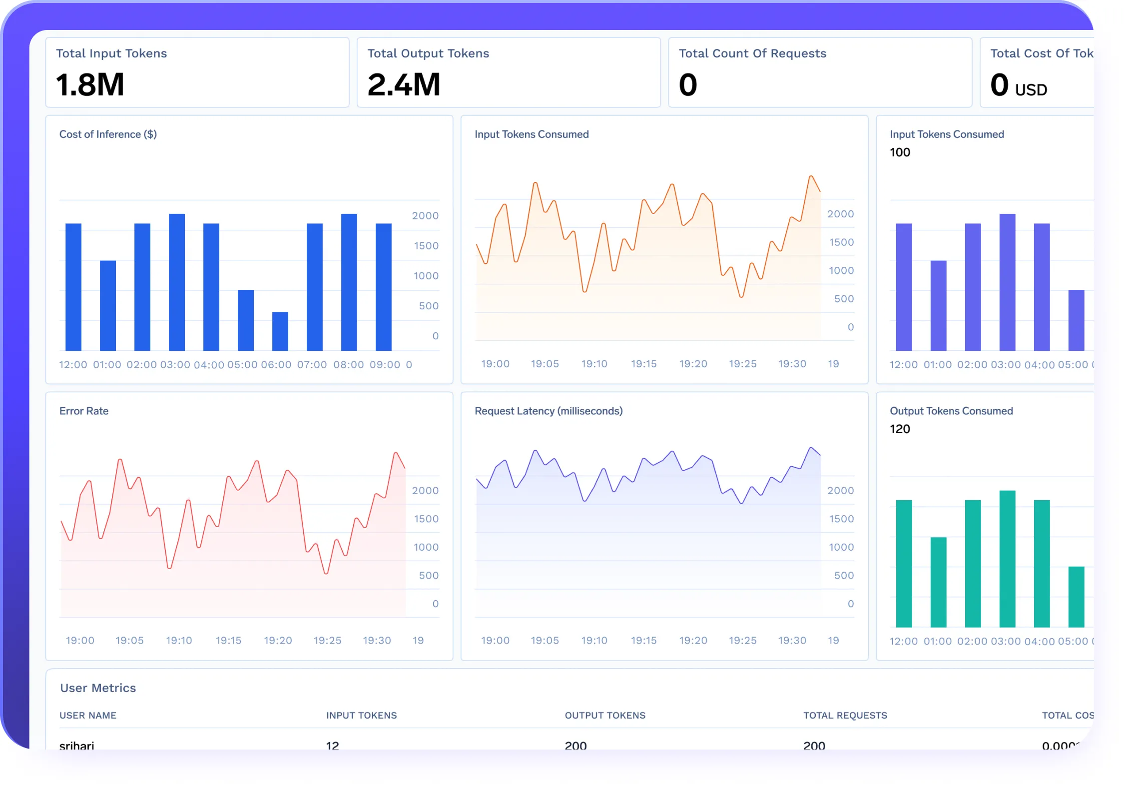
Visibilité complète sur la manière dont votre organisation utilise l'IA AWS
.webp)
AWS met à votre disposition une puissante infrastructure d'IA. TrueFoundry vous offre une couche de visibilité supplémentaire. Ainsi, l'équipe de votre plateforme sait toujours comment Bedrock et vos modèles auto-hébergés sont utilisés, par qui, à quel coût et quelles sont leurs performances. Ensemble, rien ne devient aveugle.
- Suivi des coûts par équipeDécouvrez exactement comment les dépenses de Bedrock se répartissent entre
équipes - Utilisation des jetonsSuivez la consommation de chaque modèle et de chaque utilisateur
- LatenceSurveillez les performances sur Bedrock et sur l'hébergement automatique
des modèles - Piste d'audit complèteUn enregistrement complet de chaque demande de conformité et
équipes de sécurité

Démarrez en trois étapes

Prêt à tirer le meilleur parti de votre Un investissement dans AWS AI ?
Déployez TrueFoundry dans votre compte AWS en moins d'une heure.














