View By Selector
The View by selector provides multiple perspectives on your MCP traffic:| View by | Groups metrics by | When to use |
|---|---|---|
| MCP Servers | MCP server name (default) | Identify underperforming or overloaded servers |
| Tools | Individual tool name | Find slow or error-prone tools |
| Users | Username of the caller | Track per-user MCP consumption |
| Virtual Accounts | Virtual account | Monitor MCP usage by application or API key |
| Teams | Team name | Understand MCP usage patterns across teams |
MCP Servers View
This is the default view and provides a server-centric overview of your MCP infrastructure.
MCP Servers Requests Per Second
Throughput per MCP server over time. Use this to identify which servers are handling the most traffic and detect sudden spikes or drops that may indicate issues.MCP Servers Request Latency
Latency with P50, P75, P90, and P99 percentile selectors. High latency on a specific server may indicate it is under-provisioned, experiencing network issues, or processing complex queries.MCP Servers Request Failure Rate By Error Type
Failure rate broken down by HTTP status code (e.g. HTTP 503, HTTP 422, HTTP 500). This helps you understand the nature of failures:- 5xx errors typically indicate server-side issues with the MCP server itself.
- 4xx errors may point to malformed requests or authentication issues.
- RPC errors (e.g.
-32601) indicate protocol-level failures.
MCP Servers Request Failure Rate
The overall failure rate per server over time. A consistently high failure rate on a server may indicate it needs attention or should be taken out of rotation.MCP Servers Request Failures Breakdown
A stacked horizontal bar chart showing the distribution of failures by server and error type. This gives you a quick visual of which servers are contributing the most errors and what kinds of errors they produce.MCP Method Calls Breakdown
A horizontal bar chart showing which MCP methods are called most frequently per server. Common methods include:| Method | Description |
|---|---|
tools/list | List available tools |
tools/call | Execute a tool |
resources/list | List available resources |
resources/read | Read a resource |
initialize | Initialize the MCP connection |
prompts/list | List available prompts |
notifications/initialized | Initialization notification |
Error Breakdown
A tabular view showing errors grouped by error type and virtual account. Switch between the two views to understand whether errors are concentrated on specific error codes or specific accounts.Tools View
This view drills down to the individual tool level, showing how each tool across all MCP servers is performing.
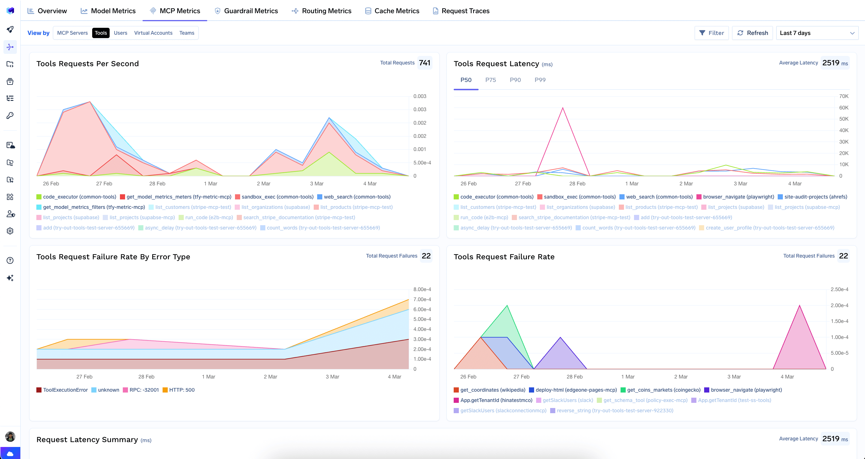
Tools Requests Per Second
Throughput per tool over time. Useful for identifying which tools are most popular and detecting unexpected changes in tool usage.Tools Request Latency
Latency with P50, P75, P90, and P99 percentile selectors. Some tools are inherently slower (e.g.browser_navigate vs. get_model_metrics_filters) — this chart helps you set realistic expectations and identify regressions.
Tools Request Failure Rate By Error Type
Failure rate by error type for each tool. Helps you identify if certain tools are particularly error-prone and what kinds of errors they produce.Tools Request Failure Rate
Overall failure rate per tool over time. A tool with a consistently high failure rate may need debugging, better error handling, or should be disabled.Request Latency Summary
A horizontal bar chart comparing latency distributions across tools. This is useful for identifying outlier tools that are significantly slower than others and may be bottlenecks in your agent workflows.Requests Count
A horizontal bar chart ranking tools by total request count. Quickly see which tools are used most and least.Tools Requests Failures Breakdown
Failures broken down by tool and error type. Helps you prioritize which tool failures to investigate first.Common Use Cases
- Debug a slow agent: If an agent workflow is slow, switch to the Tools view and check the Request Latency Summary. The slowest tools are likely the bottleneck.
- Investigate MCP server outage: Switch to the MCP Servers view and look at the failure rate and error breakdown to understand what went wrong and when.
- Right-size MCP infrastructure: Use the Requests Per Second and Latency charts in the MCP Servers view to identify servers that need scaling up or can be consolidated.
- Track MCP adoption: Use the Requests Count chart in the Tools view to see which tools are gaining traction and which are underutilized.